| [摘要] 微型斷路器(MCB)是建筑電氣終端配電裝置中使用最廣泛的一種終端保護電器。該文根據MCB的常用電氣參數,提出應當像選用塑殼斷路器和框架斷路器一樣,計算最大短路容量后再選擇;對于不同性質的線路,一定要選用‘不同保護特性的 MCB;MCB的設計和使用是針對50—60Hz交流電網的,如用于直流電路,應根據制造廠商提供的磁脫扣動作電流同電源頻率變化系數來換算;當環境溫度大于或小于校準溫度值時,必須根據制造廠商提供的溫度與載流能力修正曲線來調整MCB的額定電流值;設計人員應根據制造廠商提供的匹配表選用上下級MCB。最后指出 MCB的附件選用時的注意事項。 關鍵詞 微型化斷路器
微型斷路器(以下簡稱MCB)是建筑電氣終端配電裝置中使用最廣泛的一種終端保護電器。 MCB雖然是一種終端電器。但它量大面廣,若選用了不合適的MCB,造成的損失也是慘重的。本文根據MCB的常用電氣參數談MCB的正確選用方法。 McB的額定分斷能力額定分斷能力就是在保證斷路器不受任何損壞的前提下能分斷的最大短路電流值。現在市場上見到的MCB,根據各制造廠商提供的有關技術資料和設計手冊,一般有4.5kA、6kA、10kA等幾種額定分斷能力。我們在選用MCB時,應當像選用MCCB(塑殼斷路器)、ACB(框架式斷路器)一樣,計算在該使用場合的最大短路容量,再選擇MCB。如果MCB的額定分斷能力小于被保護范圍內的短路故障電流,則在發生故障時,不但不能分斷故障線路,還會因MCB的分斷能力過小而引起MCB的爆炸,危及人身和其它電氣設備線路的安全運行。 低壓配電線路的短路電流與該供電線路的導線截面、導線敷設方式、短路點與電源距離長短、配電變壓器的容量大小、阻抗百分比等電氣參數有關。一般工業與民用建筑配電變壓器低壓側電壓多為0.23/O.4LV,變壓器容量大多為1600kVA及以下,低壓側線路的短路電流隨配電容量增大而增大。對于不同容量的配變,低壓饋線端短路電流是不同的。一般來說,對于民用住宅、小型商場及公共建筑,由于由當地供電部門的低壓電網供電,供電線路的電纜或架空導線截面較細,用電設備距供電電源距離較遠,選用4.5kA及以上分斷能力的MCB即可。對于有專供或有10kV變配電站的用戶,往往因供電線路的電纜萍面較粗,供電距離較短,應選用6kA及以上額定分斷能力的MCB。而對于如變配電站(站內使用的照明、動力電源直接取自于低壓總母排)以 及大容量車間變配電站(供車間用電設備)等供電距離較短的類似場合,則必須選用10kA及以上分斷能力的MCB,具體設計時還必須進行校驗。此外,特別要注意的三點是: 1.隨著現代建筑物中配變容量的增大;大容量母線槽的使用以及用電設備與電源間的距離在縮短等各種因素,使供電線路末端的短路電流也在不斷地增大,特別是一些高檔的寫字樓、辦公樓、賓館及大型商場等公共建筑,這類場合使用的MCB,在設計時應加以注意。 2.MCB有兩個產品標準:一個是IEC898《家用裝置及類似裝置用斷路器》(GBl0963—1999);另一個是IEC947—2《低壓開關設備及控制設備低壓斷路器》。!EC898是針對由非電氣專業和無經驗人員使用的標準,而IEC947—2是針對由電氣專業人員操作使用的產品標準。兩個標準對MCB的額定分斷能力指標是不同的,對設計人員來說,一定要看具體使用場合和對象來選用MCB。若按IEC947—2的額定分斷能力來選用MCB,應安裝在供專業人員操作的箱柜中,并由專業人員操作,如各樓層、廠房內的照明總配電箱;若按IEC898來選用MCB,可供安裝在非專業人員使用的操作電箱中,如大會議廳、廠房內的照明開關箱中,這些使用對象都是一般的工作人員。因此在選用 MCB時一定要注意加以區別,不能混淆。 3.一般來說,MCB的額定分斷能力是在上端子進線、下端子出線狀態下測得的。在工程中若遇到特殊情況下要求下端子進線、上端子出線,由于開斷故障電流時滅弧的原因,MCB必須降容使用,即額定分斷能力必須按制造廠商提供的有關降容系數來換算。現在有些廠商制造的MCB,上下端子均可進線及自由安裝,分斷能力不受影響,但筆者認為,在非萬不得已的情況下,宜以上進下出為妥。MCB的保護特性根據 IEC898,MCB分為人、B、C、D四種特性供用戶選用:A.特性一般用于需要快速、無延時脫扣的使用場合,亦即用于較低的峰值電流值(通常是額定電流/n的2—3倍),以限制允許通過短路電流值和總的分斷時間,利用該特性可使MCB替代熔斷器作為電子元器件的過流保護及互感測量回路的保護;B特性一般用于需要較快速度脫扣且峰值電流不是很大的使用場合;與A特性相比較,B特性允許通過的峰值電流<3In一般用于白熾燈、電加熱器等電阻性負載及住宅線路的保護;C特性一般適用于大部分的電氣回路,它允許負載通過較高的短時峰值電流而MCB不動作,C特性允許通過的峰值電流<5In一般用于熒光燈、高壓氣體放電燈、動力配電系統的線路保護;D特性一般適用于很高的峰值電流(<10In)的開關設備,一般用于交流額定電壓與頻率下的控制變壓器和局部照明變壓器的一次線路和電磁閥的保護。 從以上保護特性的分析可知,對于各種不同性質的線路,一定要選用合適的MCB。如有氣體放電燈的線路,在燈啟動時有較大的浪涌電流,若只按該燈具的額定電流來選擇MCB,則往往在開燈瞬間導致MCB的誤脫扣。 在保護特性方面,瓜C898標準內明確規定,MCB不能用于對電動機的保護,只可作為替代熔斷器對配電線路(如電線電纜)進行保護。在這方面,設計人員往往容易忽視,并且在一些生產廠商的樣本和設計資料手冊上也有一些誤導的地方。大家知道,電動機在起動瞬間有一個5—7In持續時間為10s的起動電流,即使C特性在電磁脫扣電流設定為(5—lO)In,可以保證在電動機起動時避過浪涌電流;但對熱保護來講,其過載保護的動作值整定于1.45Jn,也就是說電動機要承受45%以上的過載電流時MCB才能脫扣,這對于只能承受<20%過載的電機定子繞組來講,是極容易使繞組間的絕緣損壞的,而對于電線電纜來講是可承受的。因此,在某些場合如確需用MCB對電機進行保護,可選用ABB公司特有的符合IEC947—2標準中 K特性的MCB,或采用MCB外加熱繼電器的方式,對電動機進行過載和短路保護。 McB的使用頻率 MCB的設計和使用是針對50~60Hz交流電網的,由于磁脫扣器的電磁力與電源頻率、動作電流有關,因此對于在交流電壓下使用的MCB用于直流電路或其它電源頻率場合的保護時,磁脫扣器的動作電流是不同的。一般應根據制造廠商提供的磁脫扣動作電流同電源頻率變化系數來換算。當交流用MCB用于直流電路的保護時,由于滅弧的原因,應選用類似西門子的5SX5直流專用MCB。 McB的使用環境溫度 MCB的過載保護依靠熱脫扣器,通常,現有MCB的熱脫扣器額定電流是生產廠家根據IEC898標準在基準溫度為30C條件下整定的,MCB的工作溫度一般推薦為—25C—十55C。熱脫扣器由一種雙金屬片組成,當通過的電流達到某設定值并維持一定時間后使MCB脫扣。因此,熱脫扣器與溫度是息息相關的。如環境溫度變化將導致MCB的工作溫度變化,使熱脫扣器的工作特性相應變化。由于MCB通常安裝于配電箱內,使用環境溫度也不可能恒定為30C,實際使用時,終端配電箱內的MCB是緊密無間地安裝在一起的,且大多數場合又是嵌在、墻內安裝,導致散熱效果差,使配電路內的溫升上升很大,故MCB的實際工作溫度總比環境溫度高10C~15C左右。因此,當環境溫度大于或小于校準溫度值時,我們必須根據有關制造廠商提供的溫度與載流能力修正曲線來調整MCB的額定電流值。一般來說,當環境溫度大于或低于校正值10C時,MCB,的額定電流值須減小或增加5%左右。 MCB的前后級選擇性配合 大家知道,在供配電線路中,對于保護電器必須達到“三性——選擇性、快速性、靈敏性”。快速性和靈敏性分別與保護電器本身特點和線路運行方式有關,而選擇性則與上下級保護電器之間的配合有關。配合恰當,則能有選擇地將事故回路切除,保證供電系統的其它無故障部分繼續正常運行,反之,則影響供電的可靠性。MCB的選擇性可分兩個區域,一個是過載區的選擇性,另一個是短路區的選擇性。如圖1所示,  MCB的熱脫扣器的電流—時間特性是一個反時限曲線,曲線中 t1’、t2’分別代表QLl、Q12的最長不開斷時間,t1"、t2"分別代表QLl、Q12的最長開斷時間。對于某一電流,如果斷路器QL1的t1’與Q12的 t2"構成的關系是tl">t2",說明過載區有選擇性。通過實踐證明,一般MCB在過載區若I1/I>2,即能在過載區有選擇性。當短路電流流過電磁脫扣系統時,MCB上下間要獲得選擇性是很困難的,為了防止越級脫扣,一般應使QLl的瞬時脫扣電流Im1與Q12的瞬時脫扣電流Im2之比大于1.4。當短路電流大于7ml時,要想只有Q12開斷,應選限流型斷路器作為Q12,這樣可以減少電流的峰值及持續時間,使QLl免于斷開,當然也可選用具有延時的斷路器作為QLl。當短路電流很大時,是很難保證有選擇性的,只能獲得部分選擇性。制造廠商為了方便設計人員選用合適的MCB以確保選擇性,在設計參考資料中都有向用戶推薦的匹配表,設計人員可以根據匹配表選用上下級的MCB。 McB的附件選用 MCB有一些電氣輔助裝置和保護附件能與MCB本體拼裝組合在一起,擴展使用范圍,其中最主要的是剩余電流動作保護器(簡稱RCD)、分勵脫扣器(簡稱ST)、欠壓脫扣器(簡稱UR)。RCD與MCB組合在一起就能成為帶過電流保護的剩余電流動作斷路器(簡稱RCBO),安裝在配電箱內能防止線路發生單相接地故障時危及人身安全和有效抑制電氣火災。關于RCD的工作原理,本文不作贅述,在此特別提出六點注意事項。 1.該RCBO使用于何種低壓配電接地型式中不能有半點含糊,因為用于TT、TN、IT的系統中的接線要求都有不同,詳見《電世界》1996年“剩余電流保護器講座”等有關文章。但不管如何干變萬化,凡是帶電載流導體(個性線也是載流導體)必須全部接入RCD,而保護線PE則絕對不能接入RCD,PE線應與設備的金屬外殼連接。筆者認為:為避免許多不必要的誤脫扣,RCBO的極數宜與該接入回路的載流導體數相等。 2.RCD的額定脫扣電流入數值應根據 JGJ/T16—92《民用建筑電氣設計規范》第14.3.11條進行選擇。從安全的角度考慮,RCD的入選擇得越小越好,但實際上,任何供電回路的用電設備都有正常的泄漏電流,如果RCD的比小于正常的泄漏電流或者該回路的正常泄漏電流大于50%In,則供電回路無法正常運行,故從供電的可靠性來考慮,In選擇得不能太小,它主要受到正常泄漏電流的制約。 3.RCD的上下級配合問題。一般來說,RCD的額定剩余不動作電流In0(根據IEC有關的標準)等于In的50%。如果干線和支線上的RCD動作電流值很接近,就有可能使幾個支線的不動作電流 In0之和大于干線上的RCD的In,使干線上的 RCD誤動,兩者之間就失去了選擇性。通常,上下兩級RCD額定動作電流之比應大于2.5,當然,RCD的選擇性也可根據動作時間的差異來達到。一般對終端配電箱來說電源總斷路器處的RCD主要為防止電氣火災,可選用In=100—300mA、時間t=0.3s左右的產品,如梅蘭日蘭的vigiS型產品。支線上的RCD主要為防止人身電擊,可選用In=6—30mA(視具體使用場合)、瞬動型產品,如梅蘭日蘭vigi型產品。 4.對于TT系統,裝有RCD的支路與不裝RCD的支路不應使用公共接地極。TT制接地系統因中性點接地與凹線接地分開,個性線N與PE線無連接,供電線路一般較長,相—地回路阻抗較大,發生單相接地故障時,線路保護裝置不能可靠地切斷電源,容易造成電擊和火災事故,因此這種系統中裝設RCD作單相接地保護是有效的措施之一。但個別裝RCD的分支回路必須有單獨的接地極與PE線,否則當未裝RCD的回路發生漏電時,會通過PE線傅u裝有RcD的設備外殼上,但RCD不動作;而造成電擊事故。因此,必須有獨立的接地板與PE線專供有RCD的分支回路用,它們之間不能有電氣連接。 5.目前在我國生產的RCD有兩種形式,一種為電磁式(ELM),另一種為電子式(ELE)。對于ELE,筆者認為要慎用,ELE在工作時要有一穩定的操作電壓。現市場上的一般EIE均無獨立的操作電源,該操作電源均由 RCD所控制的電源供電,而在發生故障時,往往電網電壓偏低或過高,導致ELE不能正常工作。因此,設計人員應對裝設ELE的RCD處發生事故時的電源電壓進行驗算,如果不符合產品的規定值,應考慮采取補救措施或選用 ELM的RCD。 ELM的RCD進出線可以倒裝,而ELE的 RCD進出線不可倒裝。 6.對于一些特殊場合和一些特殊用途的電源,如化工、石油、各類保安電源、事故照明、消防設備電源、醫院手術室供搶救用電源等,不應安裝RCD,若有必要可酌情安裝剩余電流報警裝置。著重提一下,RCD不是防止電擊事故的唯一措施,只是措施之一,某些場合還應當與總等電位或局部等電位聯結等其它措施相結合使用。 MCB的附件UR是當電源電壓下降到70%以下時,使MCB脫扣;當電源末恢復正常時,防止MCB重新接通。既可防止一些電氣設備在低電壓下運行而損壞設備,也可防止電源突然恢復正常時,線路上的電動機等大容量負荷在沒有接到控制信號下自行起動,從而提高了線路的安全性。但對于一些特殊要求的場合和一般照明回路則不宜安裝UR裝置。分勵脫扣裝置ST是一種能遠距離控制MCB脫扣的裝置。
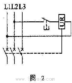
上述兩種脫扣裝置都是電壓型線圈,都能使MCB達到脫扣的目的,但兩者是有區別的。 UR是按長時間通電設計的,而ST是按瞬間通電設計的,這一點往往在選用時被疏忽,誤把ST當作UR使用,導致ST的燒毀。如果UR當作ST使用,理論上是可行的,但實際上是不經濟的。因為 UR是24h接入線路中的,終究要消耗一定的電功率,并且發出一定的熱量。如果要使UR兼有失壓和分勵脫扣作用,則在控制回路中應接人一常閉按鈕,如圖2所示,這點請務必注意。 |